
正航儀器介紹元件尺寸的檢驗
1外形尺寸和外徑尺寸采用兩點法測量,控制極限尺寸。
2 H 6,H 7精度的孔和長度小于或等于12 mm IT 6級的銷、套、軸尺寸的檢驗:
用兩點法測量時,按GB 3177的驗收極限驗收;
用極限量規檢驗時,應使用符合GB 1957規定的量規。
3檢驗8H7、12 H 7、16 H 7槽用極限量規,通規為方形規或圓柱規,止規為圓柱規。
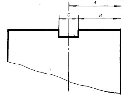
4位置尺寸的檢驗為簡化測量,對圖樣中的位置尺寸,如槽與基面距離尺寸、孔與基面距離尺寸、槽與槽距離尺寸、槽與孔中心距離尺寸,由兩個或兩個以上尺寸環節決定的尺寸,可通過尺寸鏈計算的方法,只測量一個驗收尺寸。在計算公式中,圖樣中注出的位置尺寸用A表示,槽寬尺寸用C表示,孔徑尺寸用D表示,用B表示檢測尺寸。
Amax、Aι酣n一表示位置尺寸的最大與最小極限尺寸z
Cma盹xx、烏C凹m呻2Dm叩aa盹x、D刷一一表示孔徑尺寸的最大與最小極限尺寸。
4.1槽與基面距離尺寸A的檢測
a.檢測方法1用兩點法測量槽的一側面到基面距寓二Jj(見圈1)。

將被測元件基準麗放置在.ïf板上,用指放器測量槽的一側面到2露面距離B(見闊別。按公式(1)驗收。

C.檢測方法3
實測槽寬C相尺寸B,按公式(2)驗收。
4.3槽與槽之間距離尺寸A的檢測
a.檢測方法1
Amax;øB十號注Amtn•…………·川
因8用測槽距的專用最具,測量兩槽側面距離B(見圖6)。